Ubuntu 21.04 system monitoring and killing process with GUI

Super Key ကိုနှိပ်ပြီး System monitor ဆိုပြီးရှာပါ

File systems tap ကတော့ မိမိ computer မှာ တပ်ဆင်ထားတဲ့ Storage device တွေနဲ့ ၄င်းတို့ ကို အသုံးပြုထားတဲ့
ပမာဏတွေကို ဖော်ပြထားပါတယ်

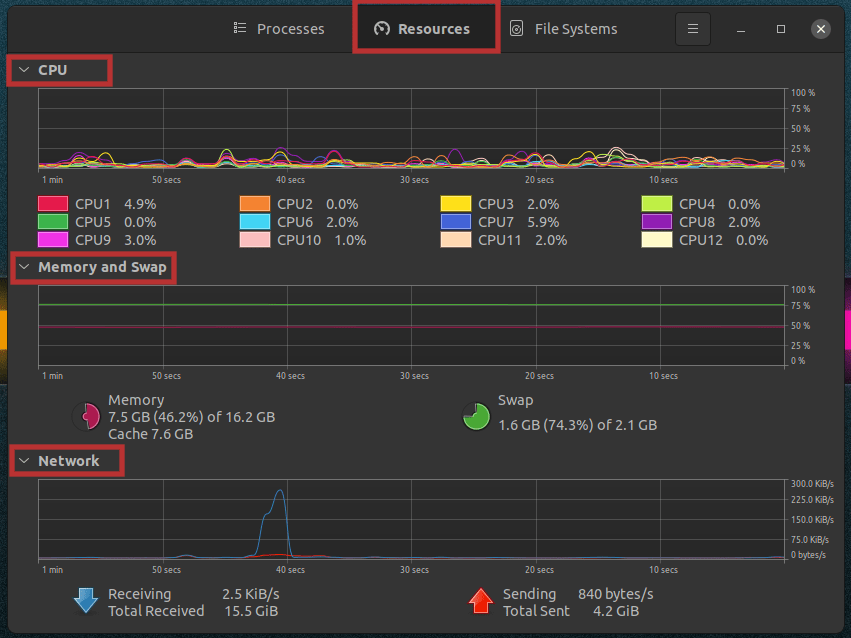
Resources မှာတော့ CPU , Memory , Network အသုံးပြုနုန်း တွေကို monitoring ကြည့်နိုင်ပါတယ်

Processes မှာကတော့ မိမိ computer မှာ လက်ရှိ run နေတဲ့ process တွေကို မြင်ရနိုင်သလို
၄င်း processes တွေရဲ့ လုပ်ဆောင်ချက်တွေကို ရပ်တန့် စေချင်ရင်တော့ မိမိ ရပ်လိုက်ချင်တဲ့ software name / program name
ကို select မှတ်ပြီး ဘယ်ဘက် အောက်နားက End Process ကို နှိပ်ပြီး ရပ်တန့်လို့ရသလို
select မှတ်ထားတဲ့ အပေါ်မှာ Right Click နှိပ် ပြီး process တွေကို Kill လို့ရနိုင်ပါတယ်ခင် ဗျာ
#bnntech
Facebook : http://www.facebook.com /bnntech.mm
Youtube : http://www.youtube.com/c/bozinbozinmyo
Telegram : t.me/bnntech
